What it does
- Combines data from multiple factories, warehouses, sites.
- Shows ranking: which plant is most efficient, which has highest cost per unit.
- Filter views by company, site, Panel, Machine, device ID (DID).
Key highlights
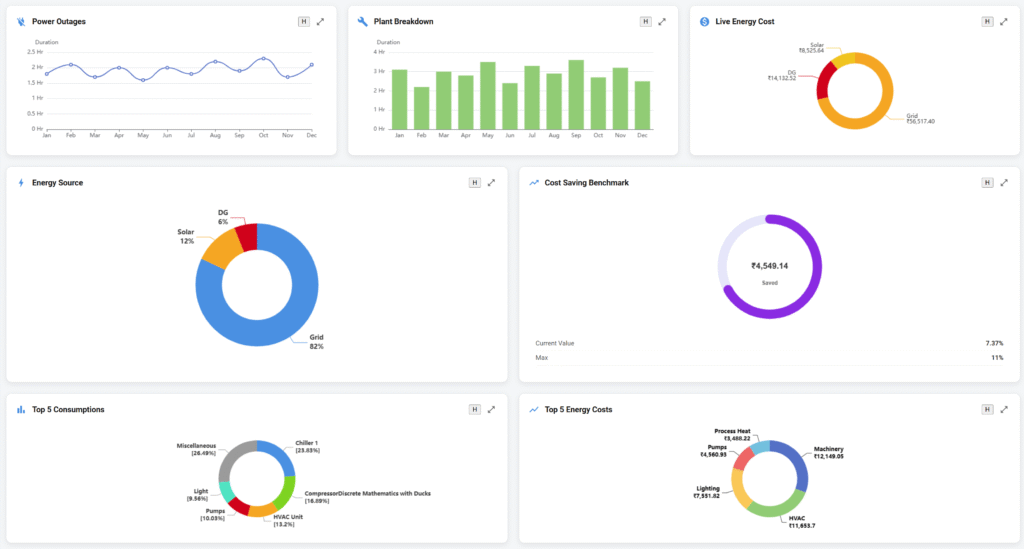
- HO view: Top 5 devices/plants by energy cost, PF issues, downtime, etc.
- Drill-down from group view → plant → panel → device → parameter.
Why it matters for buyers
- Management gets a single source of truth for all sites.
- Enables benchmarking and sharing best practices across plants.
- Strong pitch for growing companies: “The system scales with your expansion.”


